"Vanilla+ is renowned as the premier vanilla server for an exhilarating Crystal PvP experience. There is no land claiming, killing is encouraged, and raiding is permitted.
Build your empire, raid bases, loot, and kill in your quest to survive and become the best against all odds."
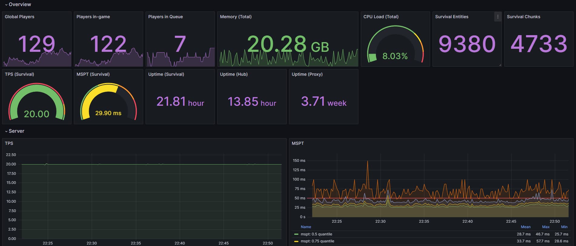
Performance under high player counts
Vanilla+ presented a unique challenge in that it required supporting high player counts on a single instance with industry-leading performance and reliability. I provided optimisations through various means; analysing spark reports to make configuration adjustments and forking plugins to rewrite inefficient code are just a few examples.
Building Vanilla+'s custom plugins
I established Vanilla+'s suite of custom Java plugins, some of which are publicly available on the Vanilla+ GitHub organisation. Custom plugins allow for better control and understanding of the code executed on Vanilla+ every second. The competitive advantage offered by custom plugins is clear, adding significant value to Vanilla+ over competing servers. Performance-wise, developing custom plugins for Vanilla+ enabled me to implement advanced optimisations for some of our most resource-intensive plugins.
Monitoring
I also provide Vanilla+ with constant monitoring and issue hotfixes to ensure the server operates as reliably as possible. I do this through a range of tools, including Grafana, Atlassian Statuspage as well as custom-developed tools that report back to Discord channels. Through the monitoring systems I have set up, I'm able to monitor hundreds of data points, from player retention to I/O requests, allowing me to quickly identify issues and deploy patches swiftly.
Outside of development
I contribute to Vanilla+ through day-to-day operational leadership and direction as well. I help to prioritise what gets built next, working to balance performance improvements against new features and translating player feedback into changes that improve retention and gameplay. I also handle release planning and coordination, writing documentation for players and staff members as well as announcements for our 28k+ member Discord server, and working with staff to roll out updates smoothly without disrupting the live experience for players.




